WA-5A
WA-5A
气态汞分析仪
灵敏、经济且紧凑
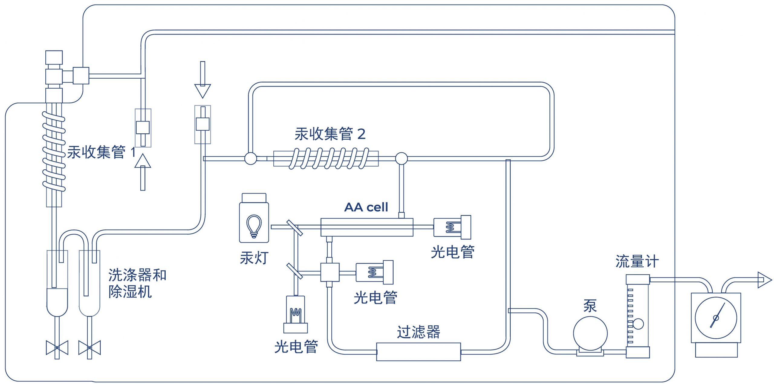
WA-5A 是一款台式冷原子吸收 CVAAS 汞分析仪,设计用于测量环境空气或天然气、页岩气、LPG/LNG 等气态基质中的总气态汞 (TGM)。它采用双金汞齐 – CVAAS技术,这是被大多数既定监管方法(如 ASTM、ISO 和 JIS)所广泛接受的。
应用
环境空气 | 工作环境空气 | 燃气 | 天然气 | 页岩气 | 液化石油气 | 其他气态基质样品
中国方法
HJ 910-2017 | GB 16781.2-2010-T | HJ 597-2011 | HJ543-2009
ASTM D 5954-98 (2014)e1 | ISO 6978-2:2005 | ISO 20552 | JLPGA-S-07 | 日本环境省制定的有害空气污染物检测方法
特点
采用双金汞齐技术分析超痕量汞
WA 系列采用双金汞齐技术,以确保出色的汞回收。
– 第一次金汞齐发生在用于采样的汞收集管中。
– 第二次金汞齐发生在 WA-5A 系统中的汞收集管中。在其它官方方法中也通常称为分析捕集管。
所有汞分析物都要经过双金汞齐步骤,有效地消除了所有可能的干扰。

小巧轻便 – 仅 13 公斤且占用面积小
WA-5A的尺寸为W230×D460×H390mm,重量仅为13kg。如此紧凑的设计,更便于实验室工作空间管理和现场操作。

更低的运营成本——无需载气及汞收集管可重复使用
无需载气
WA-5A 不需要任何载气。它具有集成的室内空气自净化过滤器,可产生清洁的载气。无论是在实验室还是在现场,它无疑都降低了操作成本并增加了气态基质中气态总汞(TGM)测量的便利性。

NIC 汞收集管
汞收集管出色的耐用性
NIC所有汞收集管在测量后都可以重复使用。
汞收集管中使用的镀金砂是由NIC依据40 多年的专有技术自主合成生产。
- 已被证明经久耐用。
对于金化合物和涂层的选择提供了对汞强烈的选择性和吸附能力,并具有耐酸性和耐热性,从而保证了它的可靠性和耐用性。
方便安全
NIC 汞收集管配有一个带塞子的玻璃容器,便于方便、清洁和安全地运输。在现场采样时,可避免交叉污染。
卓越的检测限和灵敏度- 检测限低至 0.001 ng
WA-5A 配备了更先进的双池 CVAAS 检测器,具有自动确定量程功能,可在一次测量中检测所有未知浓度的样品。它具有低至 0.001 ng 的检测限和高达 1,000 ng 的上限线性范围。通过使用该光学系统,WA-5A 可实现广泛的应用。超痕量级汞分析能够轻松完成。
自动量程双池CVAAS检测器的优势
比尔-朗伯定律 原子吸收光谱(AAS)技术基于比尔-朗伯的理论,吸收物质的吸光度和浓度之间存在线性关系。但是,这种关系受到线性受限的限制,通常高达3到4个数量级。在分析化学中,在非线性范围内进行测量并不容易。 克服比尔定律线性限制 在原子光谱中,测量的是目标原子的光强度。测量是无损的。因此,目标原子可以回收再测量。 未知浓度样品也可以轻松分析测量,无需预先选择合适的校准范围进行量化。 |
符合日本手动测量有害空气污染物方法
WA-5A 的工作原理符合日本环境省制定的有害空气污染物的手动测量方法。
